建筑碳排放监测系统
工业能耗综合管理系统
装配式建筑指标监测系统
绿色建筑运营管理平台
绿色建筑监测评估系统
绿色宜居城区感知平台
查看更多
物联网智能网关
多功能采集器
多参数空气质量监测传感器
单参数空气质量监测传感器
照明智能控制系统
空调智能控制系统
合同能源管理
建筑能效提升
建筑能源管理系统建设
建筑能效测评
绿色建筑技术咨询
建筑能源审计
建筑能效提升项目
综合节能改造项目
合同能源管理项目
建筑能源管理系统
市级建筑能耗管理平台
公司新闻
行业动态
公司简介
荣誉证书
专利认证
联系我们
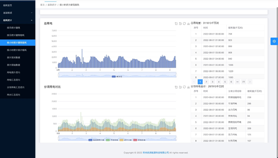
采集各项能源数据,实现对业主单位能耗数据的实时监测、统计、分析等功能;通过能耗对比,将能源数据按区域、部门、用能类型、时间等方式进行对比,实现能源数据的横向、纵向对比分析;通过多层面的对比分析发现能源浪费的漏洞,挖掘能效提升的空间,加强用能过程的管控,在满足生产要求为前提下实现节能降耗。
邮箱:514428047@qq.com
地址:江苏常州科教城天润科技大厦D座706室
关注我们
网站建设:国之信息